1.
Installation
Der elKomPBC wird einmalig in Ihrer Umgebung installiert und eingerichtet.
Anschließend werden Ihre Anwender im Rahmen eines strukturierten Onboardings mit der Nutzung vertraut gemacht.
Auch nach der Einführung steht Ihnen unser persönlicher Support bei Fragen, Problemen oder neuen Anforderungen jederzeit zuverlässig zur Seite – schnell, kompetent und lösungsorientiert.
2.
Daten abrufen
Über die Benutzeroberfläche des elKomPBC erhalten Sie Zugriff auf alle relevanten TM1 Objekte – von Cubes und Ansichten bis hin zu Dimensionen, Sätzen und Attributen.
Wählen Sie gezielt die für Ihre Analyse benötigten Objekte aus und laden Sie diese direkt in Power BI.
3.
Visualisieren
Im Anschluss können Sie sofort mit dem Aufbau Ihrer Power BI Berichte auf Basis aktueller TM1 Daten starten.
Da der elKomPBC nahtlos in Ihr Power BI integriert ist, können Sie Ihre Berichte jederzeit flexibel um weitere TM1 Daten ergänzen.

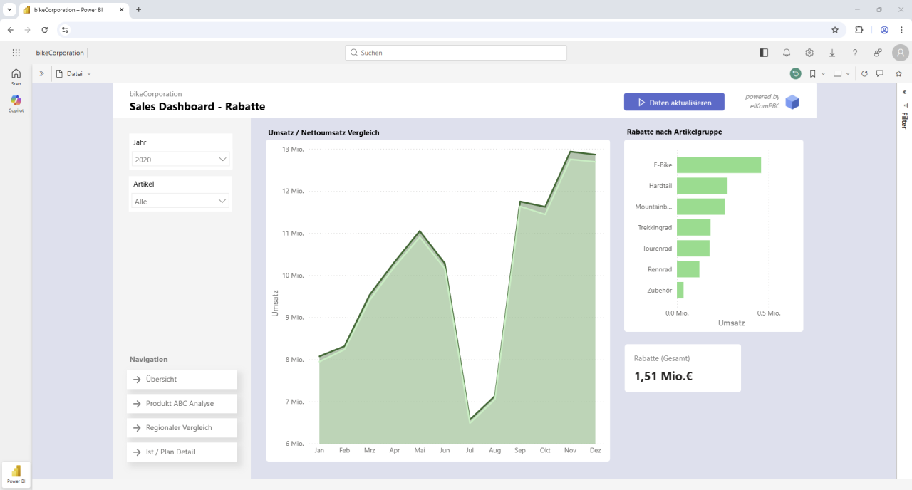
Interaktive Dashboards erstellen, teilen und stets aktuell halten
elKomPBC aktualisiert Ihre TM1 Daten automatisch, auch in bereits veröffentlichten Berichten.

MicrosoftCopilot
Sobald Ihre TM1-Daten über den elKomPBC in Power BI verfügbar sind, können Sie diese mithilfe von Microsoft Copilot* und Künstlicher Intelligenz (KI) direkt in Power BI analysieren.


„Welche Kunden haben die größte negative Planabweichung und welche Artikel sind dafür verantwortlich?“
„Welche Kunden haben den größten Einfluss auf den Umsatz?“
„Gibt es Artikel, die ähnliche Umsatzverläufe haben?“
„Unterscheiden sich Plan und Ist stärker bei bestimmten Kunden oder Artikeln?“
„Zeige Plan und Ist Umsatz im Zeitverlauf als Liniendiagramm.“
„Zeige die Abweichung zwischen Plan und Ist nach Kunde und Periode.“
*Die Nutzung von Microsoft Copilot in Power BI erfordert eine entsprechende Microsoft-Lizenz. Die Verfügbarkeit und der Funktionsumfang sind abhängig von Ihrer individuellen Lizenzierung und müssen vorab geprüft werden.
Warum also elKomPBC – Power BI Connector
- Nahtlose Integration direkt in Ihr Power BI
- Intuitive, benutzerfreundliche Oberfläche
- Kein technisches Know-how erforderlich (echter Self-Service)
- Direkter Datenzugriff ohne Zwischenebenen oder Umwege
- Voller Zugriff auf Cubes, Ansichten, Dimensionen, Sätze und Attribute
- Unterstützung individueller MDX-Abfragen für maximale Flexibilität
- Flexible Authentifizierung (Active Directory, CAM, TM1)
- Integration in bestehende Rollen- und Berechtigungskonzepte
- Sichere, verschlüsselte Datenübertragung (TLS/HTTPS)
- Cloud- und On-Premise-fähig
- Hohe Performance auch bei großen Datenmengen
- Einsatzbereit innerhalb kürzester Zeit
- Persönlicher und verlässlicher Support
- Flexible Preisgestaltung mit geringem Commitment
Häufig gestellte Fragen zu elKomPBC – Power BI Connector
Welche TM1 Daten und Objekte kann ich abrufen?
Sie haben maximale Flexibilität: Der Zugriff umfasst Cubes, Ansichten, Dimensionen, Attribute, Sätze, MDX-Abfragen sowie Steuerungs- und Sicherheitsobjekte. Damit lassen sich nahezu alle relevanten TM1-Daten in Power BI integrieren.
Benötige ich IT-Unterstützung, um auf Daten aus TM1 zuzugreifen?
Nein. Dank des Self-Service-Ansatzes können Fachbereiche eigenständig mit Microsoft Power BI auf Daten aus IBM Planning Analytics TM1 zugreifen.
Wie performant ist der Zugriff auf große oder komplexe TM1-Modelle?
Der Connector ist speziell für hohe Performance ausgelegt. Auch bei komplexen TM1-Modellen profitieren Sie von schnellen und stabilen Abfragen, sodass Analysen ohne unnötige Verzögerung möglich sind.
Wie lange dauert die Implementierung?
Die Einführung ist bewusst schlank gehalten: kurze Projektlaufzeiten, schnelle Einrichtung und ein flexibles Preismodell ermöglichen einen schnellen Start – ohne langfristige Verpflichtungen.
Lernen Sie unsere Software kennen!
Sie möchten unseren Power BI Connector in Aktion erleben?
Flexibler Einsatz
elKomPBC kann sowohl eigenständig eingesetzt werden – beispielsweise als Ergänzung zu einem bestehenden IBM Planning Analytics (TM1) System – als auch in Kombination mit unseren weiteren Lösungen elKomBI, elKomPLAN oder elKomKONS. Dadurch lässt sich die Lösung flexibel an bestehende Systemlandschaften und individuelle Anforderungen anpassen.





